平素よりAmazonレポート自動化ツール「Ubun BASE」をご利用いただき、誠にありがとうございます。
この度、Ubun BASEに新機能として「ホーム画面」を追加いたしました。 新しいホーム画面では、Amazon運営における重要な販売状況や広告パフォーマンスを一覧で確認でき、日々の状況把握と意思決定をさらに迅速かつ的確に行えるようサポートします。
主な新機能・特徴は以下の通りです。
1.【Gemini活用】AIサマリー機能で販売Topixを瞬時に把握
Gemini(AI)を活用し、現在の販売状況のサマリーをホーム画面上部に表示します。 日々チェックすべき重要な販売TopixをAIが自動で要約するため、アカウント全体の状況を素早く把握できます。

2.カテゴリー別の着地見込みとYoY/MoMで、好不調を即座に特定
任意のカテゴリー別に、当月の「着地見込み売上」および「YoY (前年同月比) / MoM (前月比)」を一覧表示。 どのカテゴリーが好調で、どのカテゴリーにてこ入れが必要かを即座に特定できます。

<さらに詳細な分析へ> 気になるカテゴリーをクリックすると、そのカテゴリーに限定された詳細分析データ(売上、ページビュー、注文率、注文単価など)を確認できます。売上の好不調の要因をKPIに分解して分析することで、具体的な改善アクションに繋げられます。

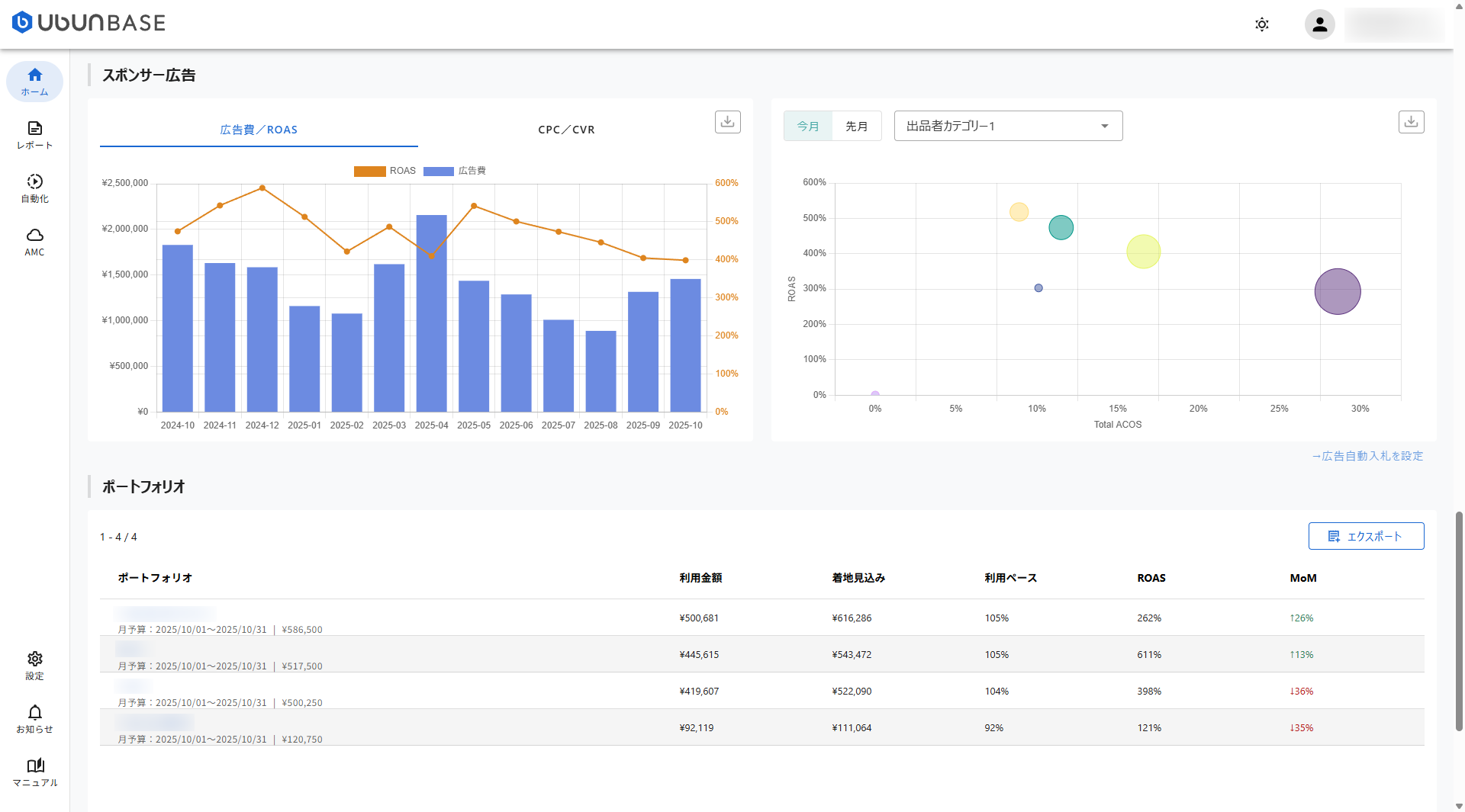
3.広告ポートフォリオの予算管理とROAS分析を強化
現在配信中の各ポートフォリオが、設定予算に対してどの程度の配信ペースで広告費を利用しているかを可視化します。 これにより、「予算を超過しそうなポートフォリオ」や「予算消化が大きく遅れている(ビハインドしている)ポートフォリオ」を一目で把握でき、迅速な予算調整が可能になります。

<さらに詳細な分析へ> 任意のポートフォリオをクリックすると、前月対比でのROAS(広告費用対効果)の増減に対して、どの広告グループがどれだけ影響を与えたかを「影響度スコア」として表示。ROAS改善・悪化の真の要因を広告グループ粒度で特定できます。

新しいホーム画面が、皆様のAmazonビジネスの更なる成長と業務効率化の一助となれば幸いです。
ぜひログインして、新しいホーム画面の機能をご体験ください。
今後ともUbun BASEをよろしくお願い申し上げます。







